
De energietransitie vraagt om meer dan zonnepanelen alleen. Energie opslaan en slim gebruiken wordt cruciaal voor huishoudens die hun ecologische voetafdruk willen verkleinen én hun energierekening onder controle willen houden. De NextEnergy thuisbatterij presenteert zich als een betaalbare en schaalbare oplossing met terugverdien garantie. Maar is het ook een stap vooruit richting een écht duurzaam energiesysteem? Wij onderzochten het en hebben de NextEnergy Thuisbatterij uitgebreid getest.
NextEnergy verkoopt een plug-in thuisbatterij die feitelijk geproduceerd wordt door het Chinese bedrijf FOX ESS, maar onder hun eigen merk en met hun eigen slimme software en app in de Nederlandse markt wordt gezet.
Wil je eerst meer weten over thuisbatterijen in het algemeen en wat je er mee kunt? Lees dan de startgids:
Stekkerbatterijen – de startgids
Wil je meer weten over het verdienmodel van batterijen na de afschaffing van de salderingsregeling?
Handelen met de EPEX day ahead markt: kansen en kosten voor thuisbatterijen na 2026
Ben je nog niet zo thuis in de termen van thuisbatterijen? Lees dan dit artikel:
Wil je meer reviews over andere stekkerbatterijen lezen? Dan kun je deze hier vinden:
INHOUD
- Introductie
- Technische specificaties
- Veiligheid
- Unboxing
- Installatie
- App
- Slimme aansturing
- Home assistant
- Terugverdiengarantie
- Round trip efficiency
- Prijs per kWh
- Voor- en nadelen
- Eindoordeel
- Verder lezen
Introductie
NextEnergy positioneert zijn plug-in thuisbatterij als de ‘Terugverdien Batterij’—de enige thuisbatterij met een 100% terugverdiengarantie binnen vier jaar. Dat is een krachtige belofte die voor veel huishoudens bijzonder aantrekkelijk zal klinken. Later in deze review gaan we die claim nader bekijken.
Zoals al aangegeven, betreft het hardwarematig een FOX ESS thuisbatterij. Wat NextEnergy onderscheidt, is de speciaal voor de Nederlandse markt ontwikkelde software en app. Deze vormen het kloppend hart van het systeem: ze zorgen voor een naadloze installatie, slimme aansturing en inzichtelijke monitoring. Het is positief om te zien dat een Nederlandse energieleverancier hiermee actief inzet op gebruiksgemak en lokale optimalisatie—een duidelijke stap richting onderscheidend vermogen ten opzichte van generieke batterijmerken.
Beschikbaarheid en koppeling met energiecontract
Op dit moment is de NextEnergy thuisbatterij uitsluitend te gebruiken door klanten met een energiecontract bij NextEnergy. Dit komt doordat de batterij volledig geïntegreerd is met de NextEnergy app, die de aansturing en optimalisatie verzorgt.
NextEnergy heeft echter aangegegeven dat 1 december van dit jaar ook huishoudens met een energiecontract bij een andere leverancier toegang krijgen tot de app-functionaliteit. Daarmee wordt de thuisbatterij breder inzetbaar en komt het beschikbaar voor een grotere groep gebruikers.
⚙️ Technische specificaties
🔋 NextEnergy Thuisbatterij
| Eigenschap | Specificatie |
|---|---|
| Type batterij | LFP (LiFePO₄) |
| Capaciteit per module | 2,1 kWh |
| Maximale capaciteit | 10,5 kWh (1 master + 4 uitbreidingen) |
| Laadvermogen | 1200 W |
| Ontlaadvermogen | 800 W (netgekoppeld), 1200 W (off-grid) |
| Round Trip Efficiency (RTE) | 75–85% (afhankelijk van temperatuur en laadsnelheid) |
| Diepte van ontlading (DoD) | 90% (effectief 1,89 kWh bruikbaar per module) |
| Installatie | Plug & Play via 230V geaard stopcontact |
| Aansluitingen | AC-uitgang (off-grid), USB-A poort |
| Afmetingen (master) | 42 × 28,5 × 25,5 cm (B × D × H) |
| Afmetingen (uitbreiding) | 42 × 22 × 24 cm (B × D × H) |
| Gewicht | 25,3 kg (master), 24 kg (uitbreiding) |
| Beschermingsgraad | IP-65 (stof- en waterbestendig, maar alleen voor binnengebruik aanbevolen) |
| Uitbreidbaarheid | Op dit moment maximaal 1 master |
| Garantie | 10 jaar of 6000 cycli (≈16 jaar bij 1 cyclus per dag) |
| Prijsindicatie | €999 (master), €750 (uitbreiding) excl. eventuele btw-teruggave |
🛡️Veiligheid
NextEnergy kiest voor LFP-technologie (lithiumijzerfosfaat / LiFePO4), net zoals veel andere merken stekkerbatterijen. Dit type batterij staat bekend om zijn thermische stabiliteit en chemische veiligheid. In gewone mensentaal: minder risico op oververhitting, brand of explosie. Een geruststellende gedachte, zeker als je de batterij binnenshuis gebruikt. Ook is de batterij uitgevoerd met een interne brandblusser, die geactiveerd wordt via sensoren in de batterij als er vastgesteld wordt dat er iets mis is.
De veiligheid van stekkerbatterijen hangt grotendeels af van de groep waarop ze zijn aangesloten en van de maximale ontlaadwaarde die je instelt. Lees daarvoor ook hoofdstuk 6 van onze stekkerbatterij startgids over de NEN voorschriften goed en zorg dat je daar aan voldoet!
📌 Let op: Zodra het totale uitgangsvermogen boven de 800 W komt, is het noodzakelijk om de batterij aan te sluiten op een aparte groep in de meterkast — dus niet samen met andere apparaten. Laat dit altijd controleren of installeren door een erkend elektricien, zodat alles veilig gebeurt en voldoet aan de geldende normen.
📌 Let op: Plaats altijd een rookmelder boven de stekkerbatterij, zodat je direct wordt gewaarschuwd bij een eventuele storing of brand. Zorg er bovendien voor dat de thuisbatterij niet in een vluchtweg wordt geïnstalleerd. Dit is een cruciale veiligheidsmaatregel: bij brand of stroomuitval moet je het pand snel en ongehinderd kunnen verlaten, zonder obstakels zoals een batterij in de doorgang.
Unboxing
De NextEnergy thuisbatterij wordt door Transmission geleverd in een stevige, goed beschermde verpakking die duidelijk is ontworpen met transportveiligheid in gedachten. De P1 meter wordt los geleverd. In totaal 3 dozen: 1 x hoofdunit, 1 x extra batterij en 1 x P1 meter. Bij het openen valt direct op dat er aandacht is besteed aan de gebruikerservaring: alle componenten zijn overzichtelijk gerangschikt.
Wat positief opvalt is de meegeleverde instructie voor het koppelen van de batterijmodules. Deze handleiding is helder, en specifiek afgestemd op het modulaire karakter van het systeem. Ook de integratie met de P1 meter wordt stap voor stap uitgelegd, waardoor installatie voor technisch onderlegde gebruikers relatief eenvoudig is.
Kortom: een solide eerste indruk die vertrouwen wekt in het verdere gebruikstraject.












🔌 Aansluitmogelijkheden en bescherming aansluitingen voor Ethernet/RS485, USB-A en off-grid stopcontact. Elke poort is voorzien van een afsluitdop, wat bijdraagt aan de stof- en waterbestendigheid van de accu.
Installatie
Installatie van de thuisbatterij in vier eenvoudige stappen
- Plaatsing van de hoofdunit Begin met het positioneren van de hoofdunit bovenop de extra batterij. De units vallen stevig in elkaar en vormen een stabiele stapeling.
- Aansluiting op het stroomnet Sluit de thuisbatterij aan via de meegeleverde standaard 230V-stekker in een geaard stopcontact. Let op: het gebruik van verlengsnoeren of stekkerblokken wordt afgeraden vanwege risico op oververhitting. Dit geldt voor alle stekkergebonden batterijsystemen.
- Plaatsingsadvies en ventilatie Hoewel de batterij een IP-65-classificatie heeft (stof- en waterbestendig), adviseert de fabrikant om deze uitsluitend binnenshuis te plaatsen. Zorg voor minimaal 20 cm vrije ruimte aan beide zijkanten en 30 cm boven de unit voor voldoende ventilatie.
- Inschakelen van de omvormer Steek de stekker in het stopcontact en activeer de omvormer via de aan-/uitknop. Het display toont dat de hoofdunit wordt opgestart.
App
De installatie van de thuisbatterij begint met het aansluiten van de P1 meter *. De bijbehorende app begeleidt je op een bijzonder intuïtieve manier door het hele proces, met duidelijke instructies en aandachtspunten per stap. Het is overduidelijk dat er zorgvuldig is nagedacht over elke fase van de installatie, waardoor het zelfs voor beginners volledig toegankelijk is. Zowel de P1 meter als de thuisbatterij zijn eenvoudiger te installeren dan we tot nu toe hebben ervaren—een schoolvoorbeeld van gebruiksvriendelijke technologie.
* De P1 meter werkt ook als splitter. Dat is handig als je al een HomeWizard of andere P1 meter hebt. Deze kun je met de NextEnergy P1 meter verbinden en dan zijn ze beide actief (waarbij de P1 meter van NextEnergy powered is).
Screenshots van installatie P1 meter












Zodra de P1 meter is gekoppeld, volgt de installatie van de thuisbatterij op dezelfde intuïtieve manier. De app begeleidt je stap voor stap, waardoor het proces foutloos verloopt. Elke handeling is helder uitgelegd en logisch opgebouwd, waardoor je als gebruiker met vertrouwen door de installatie wordt geleid. Een mooi voorbeeld van hoe gebruiksgemak en slimme techniek samenkomen.
Screenshots van installatie thuisbatterij









🌟Compliment NextEnergy verdient lof voor de zeer eenvoudige installatie via de app. Dankzij de heldere stappen en intuïtieve interface is het systeem werkelijk plug-and-play. Zelfs zonder technische voorkennis is de installatie van zowel de P1 meter als de thuisbatterij moeiteloos uit te voeren. Dit is hoe slimme energieoplossingen toegankelijk worden voor een breed publiek.
⚙️ Slimme aansturing: zelfconsumptie vs. prijsgestuurd laden
De NextEnergy thuisbatterij biedt twee instelbare modi via de app, elk met een eigen strategie voor energieopslag:

- Zelfconsumptie-modus Gericht op eigen zonnestroom zoveel mogelijk zelf verbruiken. De batterij laadt automatisch op bij overproductie van zonnepanelen en levert stroom terug zodra de zon ondergaat of het verbruik toeneemt. Deze modus negeert stroomprijzen en focust puur op zelfvoorziening.
- Prijsgestuurde modus Optimaliseert op basis van dynamische stroomprijzen. De batterij laadt op tijdens de goedkoopste uren van de dag en ontlaadt tijdens de duurste ten behoeve van eigen verbruik. Het aantal laad- en ontlaaduren schaalt mee met het aantal batterijmodules. Ook met zonnepanelen blijft deze modus relevant, mits terugleveren financieel gunstiger is dan direct verbruiken.
Beide modi zijn eenvoudig te wisselen in de app, waardoor gebruikers kunnen experimenteren en afstemmen op hun eigen verbruiksprofiel en tariefstructuur.
⚡Zelfconsumptie-modus: snel en effectief
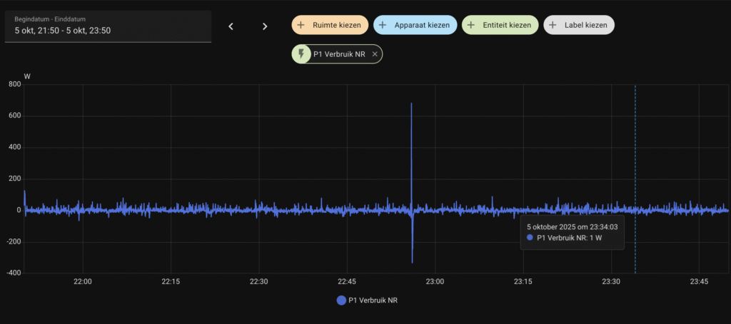
De zelfconsumptie-modus oftewel de nul-op-de-meter-strategie werkt heel goed met de NextEnergy thuisbatterij. De batterij reageert snel en accuraat op de verbruiksdata die via de P1 meter binnenkomen. Onderstaand een voorbeeld van 2 uur zelfconsumptie-modus. De P1 meter laat nagenoeg een vlakke lijn zien (afbeelding 1). In deze 2 uur is slechts 0,007 kWh geimporteerd (afbeelding 2) en 0,006 kWh geexporteerd (afbeelding 3).



In ons geval is er sprake van een DSMR 5 slimme meter, wat betekent dat er elke seconde een update wordt verstuurd over het actuele verbruik. Deze hoge frequentie maakt het mogelijk om het verbruik en de opwek zeer nauwkeurig op elkaar af te stemmen.
Bij oudere slimme meters, zoals DSMR 4, wordt deze informatie doorgaans slechts elke 10 seconden doorgegeven. Dat betekent dat de batterij minder snel kan reageren, waardoor de nul-op-de-meterstrategie minder precies wordt uitgevoerd. De reactiesnelheid daalt, en dat kan invloed hebben op het rendement.
Met een DSMR 5 meter daarentegen werkt de NextEnergy batterij uitstekend samen, wat resulteert in een vloeiende en effectieve zelfconsumptie. Dit maakt het systeem bijzonder geschikt voor huishoudens die hun eigen opwek maximaal willen benutten.
🔧 Tip: Vervang je DSMR 4 meter voor een DSMR 5 slimme meter
Wil je optimaal profiteren van de zelfconsumptie-modus van je thuisbatterij? Dan is een DSMR 5 slimme meter sterk aan te raden. Deze stuurt elke seconde verbruiksdata door naar je P1 meter, waardoor je batterij veel sneller en nauwkeuriger kan reageren. Bij een DSMR 4 meter gebeurt dit slechts elke 10 seconden, wat de precisie van je nul-op-de-meterstrategie lastiger maakt. Op de meter zelf kun je de aanduiding vinden van de soort meter (DSMR 4 of 5). Je kunt bij je netbeheerder een verzoek doen voor vervanging. Bij sommige netbeheerders zitten hier kosten aan verbonden.
💰 Prijsgestuurde modus: laden tijdens goedkope uren en verbruiken tijdens duurdere uren
🔧 Werking en strategie
- Sturing op EPEX day-ahead marktprijzen
- Batterij laadt tijdens de 2–9 goedkoopste uren (afhankelijk van capaciteit: 2,1–10,5 kWh)
- Batterij ontlaadt tijdens de 10–15 duurste uren via nul-op-de-meter modus
- Indien het zonne-overschot lager dan 1200W is wordt er vanuit het net bijgeladen om de maximale laadsterkte van 1200W te realiseren tijdens de goedkope uren.
- Doelstelling: minimaliseren van energiekosten
📌 Let op: de app en de website zijn niet erg duidelijk over wat het precieze doel is van deze modus. Je zou de indruk kunnen krijgen dat deze modus gericht is op handelen op de EPEX day ahead markt bij voldoende spread, door goedkoop in te kopen en duur te verkopen. Dit is echter niet het geval, de modus richt zich enkel op goedkoop inkopen om het later tijdens duurdere uren te verbruiken in huis.
⚖️ Gebruikersdilemma
- Je moet kiezen tussen:
- Zelfconsumptie-modus: focus op eigen opwek verbruiken. Met name in lente en zomer voor de hand liggend gezien veel zonne-overschot
- Prijsgestuurde-modus: focus op goedkoop inkopen. Vooral in herfst en winter voordelig doordat er weinig zonne-overschot beschikbaar is.
Wisselen tussen zelfconsumptie en prijsgestuurde modus duurt tot 15 minuten aldus de app van NextEnergy. Dit zou erg lang zijn, gelukkig blijkt dit in de praktijk mee te vallen en minder dan een minuut te duren (van prijsgestuurd naar zelfconsumptiemodus).
In de app ontbreekt ook de terugkoppeling in € van de teruggeleverde energie. Dit is vooral bij een dynamisch contract juist interresant om te volgen. Dit staat op de lijst bij NextEnergy om de komende weken te fixen, inclusief presentatie van het gerealiseerde voordeel.
Home Assistant

Home Assistant is een open-source platform waarmee je slimme apparaten in huis centraal kunt aansturen en automatiseren. Het draait lokaal, waardoor je privacy beter beschermd is en je geen afhankelijkheid hebt van externe cloudservices. Je kunt er complexe scenario’s mee bouwen—zoals het automatisch uitschakelen van verlichting bij vertrek of het optimaliseren van energieverbruik met zonnepanelen en batterijen.
FOX ESS, de maker van de hardware, heeft een cloud omgeving met mogelijkheid om api sleutel te creeren. Echter is dit alleen lezen en niet schrijven. Daarnaast is het zo dat de FOX ESS app niet gebruikt kan worden om de thuisbatterij te besturen. Daar heb je de NextEnergy app voor nodig. Het is zelfs zo dat wanneer je de thuisbatterij toevoegt in de FOX ESS app de batterij eerst door FOX ESS ontkoppeld moet worden voordat je die weer in de NextEnergy app kunt gebruiken.
NextEnergy heeft aangegeven dat een open API geen prioriteit heeft op dit moment en dat de focus meer zit op toegankelijkheid en laagdrempelig aanbieden van een stekkerbatterij met een begrijpelijke intuitieve app.
💰 Terugverdiengarantie: marketingbelofte met voorwaarden

NextEnergy profileert zich met een opvallende belofte: een gegarandeerde terugverdientijd van vier jaar voor hun thuisbatterij. Dat klinkt aantrekkelijk, zeker in een markt waar de financiële haalbaarheid van energieopslag vaak ter discussie staat. Maar zoals bij elke garantie, zit de nuance in de voorwaarden.
Om aanspraak te maken op deze terugverdienregeling, moet de batterij worden gebruikt in combinatie met een dynamisch energiecontract van NextEnergy zelf. Daarnaast moeten zowel de batterij als de P1 meter minimaal 90% van de tijd online zijn, en moet het systeem actief zijn op het adres waar het contract loopt. Ook is een structurele teruglevering via zonnepanelen vereist gedurende de volledige garantieperiode. En de garantie geldt alleen voor het basismodel van 2,1 kWh.

De kern van de garantie is een jaarlijkse besparing van €250. Blijft de werkelijke besparing achter, dan compenseert NextEnergy het verschil. Dat biedt een zekere mate van financiële zekerheid, mits aan alle voorwaarden wordt voldaan. Je moet hiervoor natuurlijk wel vier jaar klant blijven van NextEnergy.
Hoewel dit aanbod vertrouwen uitstraalt, is het belangrijk om te beseffen dat het rendement sterk afhankelijk blijft van gebruikersgedrag, systeemstabiliteit en de volatiliteit van dynamische energietarieven. Voor wie bereid is zich te committeren aan het ecosysteem van NextEnergy, kan dit een interessante propositie zijn—maar het blijft essentieel om de kleine lettertjes goed te lezen. Voor huishoudens die twijfelen over de terugverdientijd van thuisbatterijen kan dit wel net het zetje in de goede richting zijn.
De wijze van berekenen is ons niet helemaal helder, dit zegt NextEnergy er zelf over:
‘Hoe berekenen we de besparing?
De besparing wordt automatisch berekend met je P1 meter en de tarieven in je contract. We
kijken naar twee onderdelen:
- Zelfconsumptie: zonnestroom die je opslaat en later zelf gebruikt.
- Slim laden: goedkoop laden bij lage prijzen, ontladen bij hoge prijzen.’
En in de rekenvoorbeelden zelf wordt bij de zelfconsumptie-modus de situatie na 1 januari 2027 gehanteerd voor het verwachte voordeel. NextEnergy, mag wat ons betreft transparanter zijn hoe dit precies berekend wordt.
Round trip efficiency (RTE)
RTE en meetbaarheid: beperkt door automatische sturing

De round-trip efficiency is het percentage van energie in je thuisbatterij dat je uiteindelijk weer nuttig kunt verbruiken. Bij het opslaan van energie in een batterij krijg je altijd minder energie terug dan je erin hebt gestopt. Door het transporteren van energie en door het omzetten van verschillende energiestromen verlies je namelijk warmte. Als je bijvoorbeeld een thuisbatterij hebt met een capaciteit van 10 kWh, en de batterij heeft een round-trip efficiency van 90%, dan betekent dat dat er 10% van de energie verloren gaat. Je kunt dus 9 kWh weer gebruiken en verliest 1 kWh aan energie in het proces. Als dit zich elke keer herhaald gaat hier toch over tijd een hoop energie verloren.
De NextEnergy thuisbatterij biedt geen manuele modus om zelf laad- en ontlaadgrenzen in te stellen. Daardoor is het niet mogelijk om de Round Trip Efficiency (RTE) op een gecontroleerde manier te meten, zoals je dat normaal zou doen met een HomeWizard plug: bijvoorbeeld door herhaaldelijk te laden met 800W en te ontladen met 800W, en dan het verschil in energieverbruik te analyseren.
NextEnergy zelf geeft aan dat de RTE van het systeem ligt tussen 75% en 85%.
- De bovengrens (85%) is vergelijkbaar met de nieuwste modellen van Marstek (Venus C 3.0 en Venus D) en de SolarFlow devices van Zendure (2400 AC en 800 Pro).
- De ondergrens (75%) ligt meer op het niveau van HomeWizard-batterijen.
Het is belangrijk om te beseffen dat de laad- en ontlaadhoogte, evenals de modus waarin de batterij werkt, een directe invloed hebben op de RTE. Bij de nul-op-de-meter modus is er sprake van veel wisselende laad- en ontlaadstromen, afhankelijk van het actuele verbruik en de opwek. Hierdoor zal de RTE in de praktijk lager uitvallen dan bij een gestandaardiseerde test met continu laden en ontladen op vaste vermogens (zoals 1200W laden en 800W ontladen).
Kortom: hoewel de batterij goed presteert in automatische zelfconsumptie, is het lastig om de efficiëntie exact te bepalen zonder handmatige controle over het laadprofiel. Voor gebruikers die maximale controle willen over hun energieflows en meetbaarheid, is dit een belangrijk aandachtspunt.
Prijs per kWh
| 🔋 Batterijconfiguratie | ⚡ Totale capaciteit (kWh) | 💶 Totale prijs (€) | 📈 Prijs per kWh (€) |
|---|---|---|---|
| Hoofd-unit | 2,1 | 999 | €476 |
| +1 extra module | 4,2 | 1.749 | €416 |
| +2 extra modules | 6,3 | 2.499 | €397 |
| +3 extra modules | 8,4 | 3.249 | €387 |
| +4 extra modules | 10,5 | 3.999 | €381 |
🔍 Wat valt op?

- De prijs per kWh daalt naarmate je meer modules toevoegt.
- De meest kostenefficiënte configuratie is de volledige set van 10,5 kWh.
- Dit maakt het aantrekkelijker om direct voor een grotere capaciteit te kiezen, zeker bij focus op maximale zelfconsumptie.
Overigens zie je dit bij alle batterijleveranciers die een modulaire batterij aanbieden. Hoe groter je capaciteit hoe lager de kWh prijs.
Dit maakt het aantrekkelijker om direct voor een grotere capaciteit te kiezen, zeker bij focus op maximale zelfconsumptie. Mocht je ook de btw terug willen vragen (voorwaarde dynamische contract en niet eerder gebruik gemaakt van de kleine ondernemers regeling) dan is het handig om direct de verwachte maximale benodigde capaciteit te kopen. Je kunt maar eenmaal de btw terugvragen.
Vergelijking met andere batterijmerken
| 🔋 Batterijmodel | ⚡ Capaciteit (kWh) | 💰 Prijs (€) | 📈 Prijs per kWh (€) |
|---|---|---|---|
| NextEnergy – basis | 2,1 | €999 | €476 |
| NextEnergy – max. | 10,5 | €3.999 | €381 |
| HomeWizard Plug-in | 2,7 | €1.399 | €518 |
| Marstek Venus 2.0 | 5,1 | €1.319 | €258 |
| Zendure 2400 AC – basis | 2,9 | €1.499 | €520 |
| Zendure 2400 AC – max. | 17,3 | €5.693 | €329 |

Hoewel de prijs per kWh een belangrijke factor is bij de keuze voor een thuisbatterij, is het minstens zo relevant om te kijken naar aspecten zoals RTE (Round Trip Efficiency), veiligheid, functionaliteit en gebruikservaring. De NextEnergy thuisbatterij bevindt zich qua kosten per kWh in dezelfde prijsklasse als Zendure, maar is duurder dan Marstek. Die hogere prijs wordt echter deels gerechtvaardigd door de uitstekende gebruikservaring, de terugverdiengarantie en het set-and-forget principe van NextEnergy. Dat maakt het systeem aantrekkelijk voor gebruikers die comfort, automatisering en betrouwbaarheid verkiezen boven maximale configuratievrijheid.
Voor- en nadelen
✅ Voordelen van de NextEnergy Thuisbatterij
| Categorie | Voordeel |
|---|---|
| Installatie via app | De app is zeer intuïtief en laagdrempelig: installatie verloopt stap voor stap, ook zonder technische kennis. |
| Zelfconsumptie modus | De nul-op-de-meter modus werkt betrouwbaar en is voor veel gebruikers de belangrijkste en meest rendabele instelling. Zeker voor de lente- en zomerperiode. |
| Veiligheid | Voorzien van een geïntegreerde brandblusser voor extra veiligheid bij binnenplaatsing. |
| Noodstroom | Beschikt over een offgrid-uitgang tot 1200W, handig bij stroomuitval of voor kritische apparaten. |
| Flexibiliteit | Modulair uitbreidbaar tot 10,5 kWh, geschikt voor zowel kleine als grotere huishoudens. |
| Vormgeving | Strak en compact ontwerp dat goed past in moderne interieurs. |
| Gebruiksgemak | Volledig set-and-forget: eenmaal ingesteld, werkt het systeem autonoom en betrouwbaar. |
| Terugverdiengarantie | Uniek in de markt, wel enkel voor de hoofdunit, niet voor verdere uitbreidingen. |
⚠️ Nadelen van de NextEnergy Thuisbatterij
| Categorie | Omschrijving |
|---|---|
| App-modi | Er is geen manuele modus waarmee je zelf snel een laad- of ontlaadgrens kunt instellen. |
| Prijsgestuurde modus | Doel en werkwijze van deze modus mogen duidelijker gepresenteerd worden. Het is nu af en toe een black box. |
| Compatibiliteit | De batterij biedt geen open API en is niet compatibel met Home Assistant. |
| Opbrengsten | De gerealiseerde opbrengsten mogen duidelijker naar voren komen in de app |
| Terugverdiengarantie | Het is niet helder hoe deze precies berekend wordt en op de website wordt het voordeel berekend gebaseerd op de situatie na 1 januari 2027. |
| Laden en ontladen vermogen | De omvormer ondersteunt 1.200W laden en 800W ontladen. Dit is relatief weinig. Er zijn ook stekkerbatterijen die tot 2.200 of 2.400W gaan (op aparte groep). |
| Prijs per kWh | Prijs per kWh aan de hoge kant in vergelijking met concurrentie, echter wel terugverdiengarantie voor de hoofdunit. |
Eindoordeel

Voor wie het belangrijk vindt dat een thuisbatterij zich ook financieel terugverdient, is de NextEnergy thuisbatterij een interessante optie. Dankzij de 100% terugverdiengarantie binnen vier jaar biedt het systeem een duidelijke belofte die veel huishoudens zal aanspreken.
Wat daarnaast opvalt, is de kwaliteit en eenvoud van de app. Die is intuïtief en dat verlaagt de instapdrempel aanzienlijk—zelfs voor gebruikers zonder technische achtergrond. De installatie is plug-and-play en de app begeleidt je stap voor stap door het proces. Deze thuisbatterij is daarmee onderscheidend van andere merken in de markt en lijkt daarmee op een HomeWizard 2.0.
Wel missen we enige ruimte voor handmatige sturing en geavanceerde instellingen. Maar dat lijkt ook niet de doelgroep van dit product. De kracht van NextEnergy ligt juist in de volledige automatisering. Wie zorgeloos zijn eigen opwek wil benutten en zijn elektriciteitskosten slim wil optimaliseren, vindt in deze batterij een betrouwbare en toegankelijke oplossing. Echt een set-and-forget oplossing. Juist ook voor niet technisch onderlegde mensen, en daarmee een hele brede doelgroep. De prijs is wel aan de hoge kant, zeker alleen voor de hoofdunit, maar daar krijg je wel de terugverdiengarantie voor terug.
Samenvattend:
🎯 Voor wie is de NextEnergy thuisbatterij het meest geschikt?
1. Huishoudens die waarde hechten aan financiële zekerheid
- 100% terugverdiengarantie binnen vier jaar spreekt mensen aan die rendement willen zonder complexe berekeningen.
- Ideaal voor gezinnen die willen investeren in duurzaamheid, maar ook op hun portemonnee letten.
2. Niet-technische gebruikers
- Plug-and-play installatie en intuitieve app maken het systeem toegankelijk voor mensen zonder technische kennis.
- Geen gedoe met instellingen, firmware of integraties — het systeem werkt autonoom.
3. Gebruikers die comfort en automatisering verkiezen boven controle
- Geen behoefte aan handmatige sturing of geavanceerde logica.
- Set-and-forget mentaliteit: de batterij optimaliseert automatisch op basis van verbruik en opwek.
4. Huishoudens met zonnepanelen die hun eigen opwek slim willen benutten
- De batterij maximaliseert zelfconsumptie voor lente en zomer, wat vooral in Nederland aantrekkelijk is gezien de afbouw van saldering. En in de herfst en winter optimaliseert de batterij de prijzen.
⚠️ Minder geschikt voor:
- Power users die Home Assistant, Node-RED of handmatige sturing willen integreren.
- Technisch georiënteerde gebruikers
- Gebruikers die willen optimaliseren op de EPEX markt (goedkoop inkopen, duur verkopen). Daar is vermogen te laag voor en de software is gericht op eigen verbruik.
Verder lezen
- NextEnergy dynamisch contract afsluiten om de terugverdien garantie veilig te stellen
- Tweakers forum over de NextEnergy Thuisbatterij
- Zendure SolarFlow 2400 AC: incl Home Assistant integratie, hoger vermogen, uitgebreide app mogelijkheden en hoge Round trip efficiency
- Marstek Venus D: hybride stekkerbatterij met zeer goede prijs en veel mogelijkheden
- De 3 best verkochte stekkerbatterijen van Nederland
Als je nog vragen hebt naar aanleiding van deze review kun je deze hieronder stellen of mailen naar info@energienerds.nl. Wij zullen je vraag zo spoedig mogelijk beantwoorden.
🔌 Transparantie: Voor deze review hebben we een testexemplaar van de NextEnergy Thuisbatterij ontvangen van de leverancier. Zoals altijd is ons oordeel volledig gebaseerd op eigen ervaringen.